MSI CENTER
Although once the MEG Ai1600T PCIE5 is detected the MSI center allows you to use a total of 5 apps only power supply unit, mystic light and cooling wizard are compatible with it.
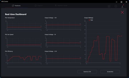
The power supply unit tab wouldn’t load the first couple of times that I tried and even when it did some of the numbers didn’t feel quite right (could be just a bug due to the system being old).
Inside the mystic light tab, you’ll find a total of 5 available lighting effects (plus off entirely – with ambient link you can link effects with other compatible devices).
From the cooling wizard tab, you can manually adjust the speed of the 135mm fan or leave it on auto (max speed set manually and recorded here didn’t exceed 2300RPM).

O-Sense










